The SensorDataFabrics Advantage
High-Fidelity Data Acquisition
Powered by Beckhoff PLCs, our system captures high-resolution vibration, temperature, and pressure data directly from the source.
Real-time Edge Alarms
Instantly detect anomalies with on-premise processing. Critical alerts are triggered in real-time without cloud latency.
Advanced AI Diagnostics
Our dual AI models provide daily health scores and in-depth root cause analysis, turning raw data into actionable maintenance strategies.
Seamless Cloud Integration
Data is securely sent to your Azure-hosted dashboard for trend analysis, reporting, and comprehensive fleet-wide overviews.

Powered by VibraFabrics AI
Go beyond simple alarms. Our cloud-based AI engine analyzes high-resolution data to provide clear, actionable root cause analysis, transforming your maintenance from reactive to predictive.
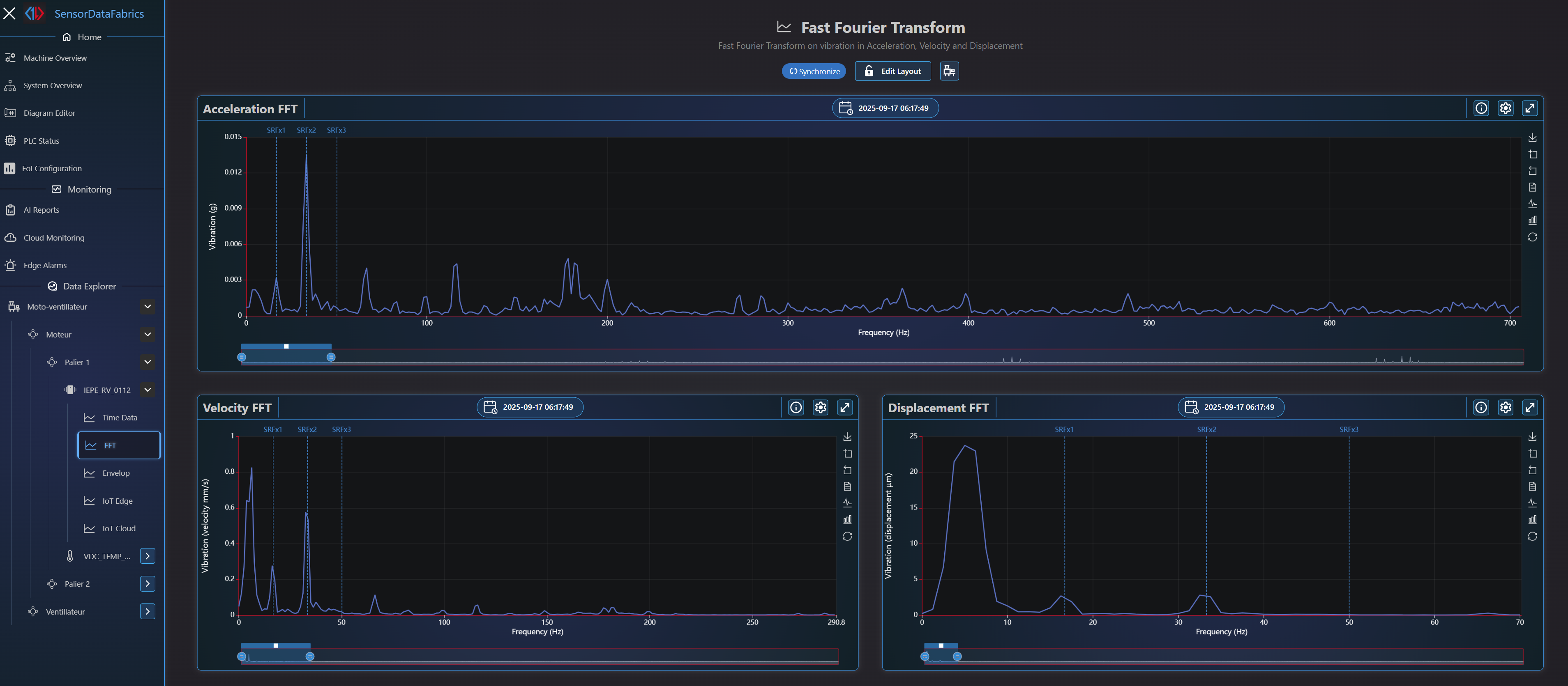
- ✓Advanced Diagnostics: Utilize FFT, Envelope Spectrum, and Kurtogram tools.
- ✓AI Root Cause Assistant: Get intelligent suggestions based on scalar values and raw signal analysis.
- ✓High-Resolution Data: Capture up to 5 million data points per acquisition for deep-dive analysis.
- ✓Unified Dashboard: Monitor all your wired and wireless sensors in one seamless interface.
Find Your Perfect Solution
From mission-critical assets requiring nanosecond precision to remote pumps, we have a tailored solution that fits your needs and budget.
Omni VibraFabrics
For Critical, High-Speed, & Complex Machinery
When real-time monitoring is non-negotiable for safety, quality, and preventing catastrophic failure. The ultimate solution for continuous protection and deep diagnostics.
- ✓Mandatory Real-Time Monitoring
- ✓Up to 64 IEPE sensors per line
- ✓Advanced Kinematic Copilot AI
- ✓SIL 3 Safety Applications
- ✓Core i5/i7 Windows PLC
Data Where You Need It, How You Need It
VibraFabrics isn't a closed box. It's a powerful data hub designed to fit perfectly into your existing local, cloud, and industrial ecosystems.
Local & Edge Access
Process data in real-time on-premise. View live values and alarms instantly on your local HMI dashboard without cloud latency.
Centralized Cloud Dashboard
Aggregate data from all your assets globally. Access historical trends, advanced AI diagnostics, and manage your entire fleet from anywhere.
Industrial Protocols
Integrate seamlessly into your existing infrastructure with native support for MQTT, OPC-UA, Modbus TCP, Profibus, HART, and more.
Unmatched Application Versatility
From ultra-low speed agitators to high-speed turbines, our system adapts to any machine and any environment.
Any Machine Type
- ✓ Very low-speed machines (down to 12 RPM)
- ✓ Very high-speed machines (up to 100,000 RPM)
- ✓ Complex kinematics (gearboxes, bearings)
- ✓ Assets requiring continuous, real-time protection
- ✓ Remote machines (kilometers away)
Any Sensor & Protocol
- ✓ IEPE (Wired, High-Fidelity)
- ✓ LoRaWAN (Wireless, Long-Range)
- ✓ 4-20mA, 0-10V, PT1000, Strain Gauges & more
- ✓ ATEX and SIL 3 certified environments
- ✓ OPC-UA, Modbus TCP, MQTT, Profibus, HART
Built with best-in-class technology partners

Ready for the Future of Maintenance?
Benefit from a low Total Cost of Ownership and maximize your Return on Investment with a unified, future-proof platform backed by world leaders in automation.